Menanti Angka Resmi dan Implikasi Investor
Maxco Futures, 14 Januari 2026 — Wells Fargo & Company (NYSE: WFC) hari ini merilis earnings report untuk kuartal keempat tahun fiskal 2025, suatu momen penting dalam musim laporan laba bank-bank besar AS yang sedang berlangsung. Rilis ini dilakukan sebelum pembukaan pasar saham AS pada kisaran pukul early morning waktu New York, disertai dengan conference call investor yang dijadwalkan pada pukul 10:00 pagi ET.
Jadwal & Proses Pelaporan
Wells Fargo mengumumkan hasil Q4 2025 melalui siaran pers resmi dan conference call yang terbuka untuk publik, dengan materi lengkap tersedia di situs hubungan investor perusahaan serta di situs SEC. Pendengar bisa mengakses webcast langsung atau memanfaatkan replay setelahnya.
Ekspektasi Pasar Sebelum Rilis
Menjelang rilis hari ini, analis dan lembaga riset telah menetapkan konsensus target untuk kinerja keuangan WFC:
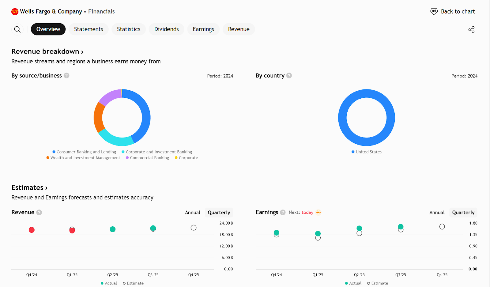
- Earnings Per Share (EPS): Diperkirakan sekitar $1,65–$1,66 per saham.
- Total Pendapatan (Revenue): Diproyeksikan mencapai ±$21,6 miliar, mencerminkan ekspansi yang moderat dari kuartal sebelumnya.
Perkiraan ini didasarkan pada optimisme terhadap perbaikan pendapatan bunga bersih (net interest income) dan pendapatan non-bunga seiring aktivitas kredit dan layanan investasi yang masih kuat.

Ringkasan Utama
Laporan Keuangan Q4 2025 Wells Fargo (WFC) akan dirilis 14 Januari 2026 sebelum pasar buka. Saham WFC telah naik signifikan selama setahun terakhir, sehingga ekspektasi pasar cukup tinggi menjelang pengumuman.
Estimasi Konsensus Analis
- EPS diperkirakan $1.55
- Pendapatan (Revenue) sekitar $21.16 miliar
Hasil ini menunjukkan pertumbuhan moderat dibandingkan periode yang sama tahun sebelumnya.
Faktor Penting yang Diamati
- Net Interest Income (NII) diperkirakan sekitar $12.45 miliar, tidak berubah dari tahun lalu — ini bagian yang paling diperhatikan analis.
- Konsensus estimasi cukup rapat, sehingga kejutan besar pada angka utama kemungkinan kecil. Kualitas eksekusi dan panduan masa depan akan lebih menentukan pergerakan saham.
Pandangan Manajemen
- Setelah Federal Reserve menghapus batasan aset (asset cap), Wells Fargo kini bisa fokus pada pertumbuhan neraca dan pendapatan.
- Manajemen juga telah menaikkan target ROTCE (Return on Tangible Common Equity), menunjukkan keyakinan terhadap potensi laba masa depan.
Sentimen Analisis & Valuasi
- Mayoritas analis memberikan rating Buy atau Strong Buy.
- Target harga rata-rata menunjukkan potensi kenaikan dibanding harga pasar saat ini.
Poin Risiko
- Reaksi saham setelah rilis Q4 lebih mungkin dipengaruhi oleh panduan (guidance) 2026 daripada sekadar angka EPS atau pendapatan.
- Jika manajemen memberikan panduan yang hati-hati atau menurunkan ekspektasi NII, saham berpotensi turun meskipun hasil kuartal positif.
Earning Projection Prediction



APA YANG DINYATAKAN ANALIS

Short – Medium Term Projection

Harga saat ini berpotensi membentuk secondary trend terlebih dahulu agar mendapatkan posisi buy dengan harga lebih rendah menunggu konfirmasi buy limit dengan adanya rejection Support level pada area buy limit untuk mendapatkan konfirmasi harga lebih lanjut. Proyeksi target kembali bergerak naik membentuk primary trend menuju fibonacci 161.8
Strategi
| BUY Limit Wells Fargo | ||
| Entry | 87.40 | |
| Take Profit | 104.15 | |
| Stoploss | 81.03 |
Disclaimer On
Ade Yunus ST, WPA : Global Market Strategies
Geraldo Kofit CSA,CTA,CDMp : Market Analyst